找回密码
 立即注册
首页 业界区 安全 Codes 项目管理软件随着产品功能越来越多,如何实现功能 ...

Codes 项目管理软件随着产品功能越来越多,如何实现功能深度与易用性的平衡

姘轻拎 2025-5-30 14:08:28
产品一般都是开始功能少,慢慢加功能,越加越臃肿,又不想砍功能,如何做到功能深度与易用性的平衡呢?下面我从Codes 通过模板来做功能隔离的方式来做示例,可能对其他人会有一些启发。
背景

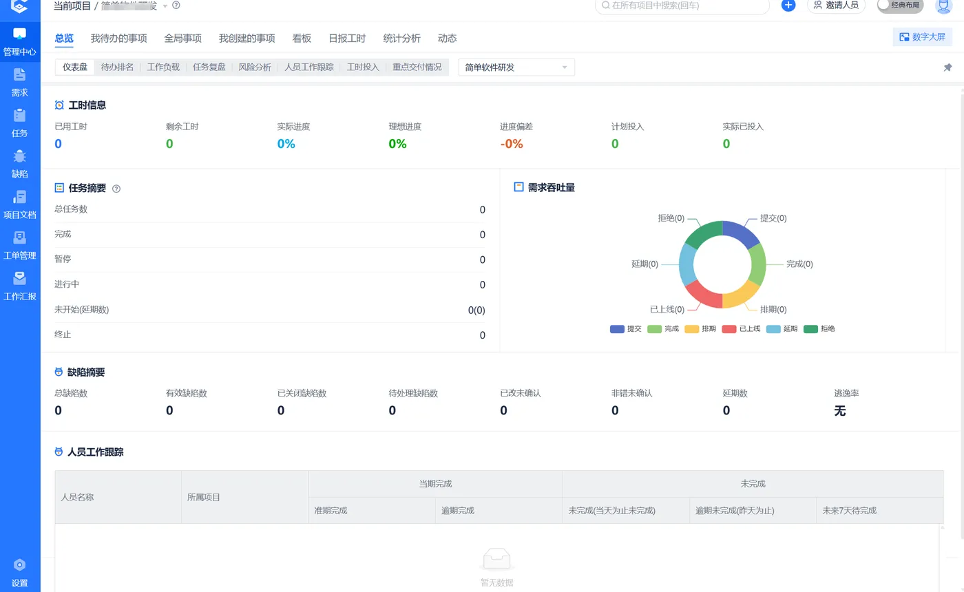
之前不断做加法从 itest的测试管理功能起,一点一点加功能,慢慢演变为 Codes 3.0.0 ,Codes主要功能有:需求池、原型管理、工单管理、工作汇报、需求管理、任务管理、测试管理、缺陷管理、自动化测试、项目文档、、原型管理、工时进度管理、风险管理、项目管理(支持IPD等多种模式),统计分析等。如下图所示:
1.webp

菜单多到有液滚动条,如下图左则绿框所示
2.webp

功能越来越多,且是融合模式的项目管理,各种功能和流程混一起,对小白来说入门增加了复杂度,如何实现功能深度与易用性的平衡呢?
主要思路还是按需使用,做 “减法”,不管是资深玩家还是初级入门人员,通过项目模板来做减法,通过项目模板来做功能隔离;建项目时选模板,模板有场景说明,流程图且可预览模板的功能页面,一共有如下 19 个模板,后续会再增加工程项目管理模板。研发管理再细分为 19 个模板,估计同类软件中,只有 Codes 分得这么细,当然也有集大成都的全流程,就是大合集。
3.webp

项目模板分类

模板主要有 7 大类:
1 任务管理,2 软件研发,3 敏捷软件研发,4 瀑布软硬件研发, 5 缺陷管理 , 6 敏捷瀑布融合软硬件研发 , 7 软件测试
每一分类又有一些细化的模板
比如任务管理又有如下的 6 个模板,而不是很粗的一个大类,细分就是为了更好的隔离,然后按需使用
4.webp

不同的模板菜单不一样,流程也有差别,项目的仪表盘也不一样。可以看看下面模板的页面预览图,比给流程出滚动条时简洁了很多。
每个模板都有场景使用说明 下面以瀑布任务管理为例

瀑布任务管理使用场景:
以阶段来规划项目,任务分配到不同阶段下执行。可用的功能有:项目阶段规划,任务管理,工时日报,进度管理。
瀑布任务管理流程:
5.webp

瀑布任务管理页面预览:
6.webp

项目模板清单

# 1、瀑布任务管理,如上面的示例所示

# 2、通用任务管理

场景:
最简单的任务管理 + 日报和进度管理功能。没有其他项目管理的方法论如瀑布、敏捷等,就单纯的任务跟踪管理+日报,周报,和工时进度。
流程图
7.webp

页面预览
8.webp

# 3、敏捷任务管理

场景:在通用任务管理的流程上以迭代的方式来执行任务。主要功能有迭计划计划,任务管理,工时日报,进度管理。
流程图
9.webp

页面预览 比通用任务管理多出来了迭代计划的菜单
10.webp

# 4、敏捷瀑布融合任务管理

场景:以阶段来做初步的项目规划,以迭代来执行每个阶段下的任务,也就是说,阶段下不能直接分配任务,阶段下有迭代,任务放在迭代中来执行。主要功能有项目阶段规划,迭计划计划,任务管理,工时日报,进度管理。如下图,只是敏捷瀑布融合任务管理模板中是项目级。
11.webp

页面预览,左上可以在瀑布视图和敏捷视图中切切,瀑布时以阶段规划为主线,阶段下有迭代。
12.webp

如切换为敏捷视图,则以迭代为主线。
13.webp

# 5、IPD 规划敏捷任务管理

场景:在通用任务管理的基础之上,增加阶段的规划 (IPD),IPD 以交付为导向,可以一个或多个项目组进行统筹规划。IPD的说明详见模板8中的描述。
14.webp

# 6、IPD 规划通用任务管理

15.webp

# 7、小项目短周期软件研发

场景:只有需求、任务和缺陷相关功能,无迭代计划 ,项目阶段规划功能,适合短周期的小项目,通过工时日报体现项目进度。只有需求、任务和缺陷和工作汇报的功能,没有项目规划,也没有迭代。
16.webp

# 8、IPD 规划敏捷型软件研发不含测试

场景:
不同于同类产品手动建项目集,Codes 中是以交付目标来进行规划,按实际涉及的项目自动推算出项目集所含子项目,一个 IPD 规划就相当于是一个项目集。采用轻量化的 IPD 模式实现,且融合了敏捷 。轻 IPD 主要解决多项目交付的研发过程管理,相比标准 IPD 的两个流程:做正确的事和正确的做事,轻 IPD 中只实现了正确的做事,评审也做了简化,只维护评审记录不进行再线评审。IPD 中有规划、计划表,迭代,矩阵、概览等功能。
流程说明:
规划好阶段后,分配要交付的功能清单到相应阶段中,然后由实现项目来迭代实现。具体操作流程:拖动左上按钮到轨道线的节点来规划阶段,然后分配需求池需求到阶段中,然后按需引用到不同的项目或产品中去实现,最后在不同的项目中建立迭代来实现这些需求,在实现过程通过填写工时日报自动计算各事项的进度且自动更改其状态。
17.webp

主要功能:
需求池,工单,需求,IPD 规划,迭代、任务,缺陷,工作汇报
页面预览
IPD 主面面上有规划,计划表、迭代、矩阵、概览、甘特图、工时投入,重点交付情况和采购投入几个关键功能。
18.webp

IPD 矩阵:
上面是阶段或里程碑,左边可按项目、按迭代,按部门,按人员分组,中间显示相关的工作项及其进度等。
19.webp

# 9、IPD 规划敏捷型软件研发含测试

和模板 8 一样只是含测试相关功能
# 10、敏捷型软件研发不含测试

场景:以多个迭代的来实现整个软件的开发,可以按以版本来规划迭代,也可以按时间周期来规代迭代。每个迭代是一个不含测试的闭环:从需求,到任务,到开发,到缺陷修复,到发布。主要功能有:需求池,工单,需求,任务,缺陷,工作汇报(日报、周报)迭代规划等。
20.webp

# 11、敏捷型软件研发含测试

同模板 10 只是含测试相关功能
# 12、瀑布型软硬件研发含测试

场景:V 模型的实现, 以瀑布模式为主的软硬件开发场景,主要以阶段来规划项目,需求和任务都分配到阶段下,每个阶段有多个测试计划。主要功能有:工单,需求池作,需求,任务,缺陷,测试管理,工作汇报,原型管理,申购管理等
21.webp

页面预览
22.webp

# 13、瀑布型软硬件研发不含测试

同模板 12 只是不含测试相关功能
# 14、缺陷管理

提供规范的缺陷记录、跟踪和灵活的流程定制功能,有效管理缺陷修复过程。结合全面的质量分析报表,帮助您有效管理研发质量。主要功能:缺陷记录、跟踪和流转及缺陷的相关统计分析等。
设置缺陷处理流程
23.webp

页面预览
24.webp

25.webp

# 15、敏捷瀑布融合型软硬件研发含测试

场景:顾名思义在标准瀑布之上又融合了敏捷模式:表现为以阶段来做项目规划,在每个阶段下再以迭代来分布实现阶段规划。迭代可以按版本来建,也可以按时间周期来建如按周,按月等。项目可以瀑布和敏捷两种视图中随意切换,瀑布视图以阶段为主,敏捷视图以迭代为主。具体流程见流程图。主要功能有:工单、需求池,任务,需求,缺陷跟踪、测试、工作汇报(日报、周报),申购管理等功能。
26.webp

融合模式时,可以在敏捷和瀑布视图间切换,底层是一套数据只是瀑布视图时以阶段为主线,迭代在阶段之下;敏捷视图时以迭为主线。页面预览如下图:
27.webp

# 16、敏捷瀑布融合型软硬件研发不含测试

同模板 15 只是不含测试相关功能
# 17、测试管理

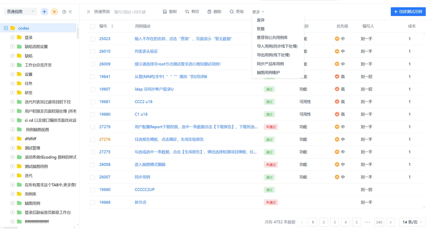
场景:手工测试用例维护,测试用例执行,并提交缺陷。主要功能有:测试用例维护(脑图、同步线下用例等),测试用例执行,并提交缺陷,测试统计分析。用例管理包含脑图用例维护,产品用例库,公共用例库用例库维护等
28.webp

页面预览
29.webp

用例管理
30.webp

# 18、接口测试

场景:resful 形式的 API 接口测试 ,采用低代码,让没有编码能力的手工测试人员也可进行接口自动化测试。主要功能有:采用低代码进行接口测试:如拖拽式参数提取,拖拽式断言设置,自动推导接口依融拓打扑图,接口调用链等。
页面预览
31.webp

零代码接口测试自动化,降低技术门槛、专注业务价值
32.webp

自动推导接口依赖拓扑关系图,让接口关系不再是黑匣子,便捷的接口调用链。
33.webp

# 19、全流程

集大成者,包含所有其他模板的功能,且还有 CI CD 及压测试的功能,专为高级玩家,资深用户准备。菜单可定制,定制的菜单多,菜单中间会有滚动条。
34.webp

菜单定制,可按职位定制 ,也可个人定制
35.webp

# 20、工程项目管理

这是正在实现工程项目管理,也是通过项目模板业隔离(实现中)
# 21、aspice

这是正在实现听面向汽车行业的aspice标准规范的项目管理(实现中)
总结

在Codes 3.5.0 中引入项目模板后,很少有人再问使用入门问题,之前全流程所有功能混一起,不是专家很难找出一个他的最佳使用路径。有了项目之模后,建项目时,能看到模板的使用场景,业务流程图和页面功能预览,能很好的引导用户在建项目时选用哪个模板,比如光任务管理就有6个模板,分得非很细,总有一场景是适合用户的,且也明显能感知道使用模板后,简洁了很多,做到了按需使用,不会被不用的功能影响。
Codes 简介

Codes 是国内首款重新定义 SaaS 模式的开源项目管理平台,支持云端认证、本地部署、全部功能开放(不限制功能,商业版用免费版只有用户数的差别),并且对 15 人(最多 20 人)以下团队免费。它通过创新的方式简化研发协同工作,使敏捷开发更易于实施。并提供低成本的敏捷开发解决方案,如事件驱动实现的 “事找人”、自动生成工作周报,多事项闭环迭代,日报与工时填报融合、同步在线离线测试用例、流程化管理缺陷、低代码接口自动化测试和 CI/CD,以及基于迭代的研发管理和测试管理等,践行敏捷开发。

来源:程序园用户自行投稿发布,如果侵权,请联系站长删除
免责声明:如果侵犯了您的权益,请联系站长,我们会及时删除侵权内容,谢谢合作!

相关推荐

2025-10-17 00:41:53

举报

您需要登录后才可以回帖 登录 | 立即注册