登录
/
注册
首页
论坛
其它
首页
科技
业界
安全
程序
广播
Follow
关于
导读
排行榜
资讯
发帖说明
登录
/
注册
账号
自动登录
找回密码
密码
登录
立即注册
搜索
搜索
关闭
CSDN热搜
程序园
精品问答
技术交流
资源下载
本版
帖子
用户
软件
问答
教程
代码
写记录
写博客
小组
VIP申请
VIP网盘
网盘
联系我们
发帖说明
道具
勋章
任务
淘帖
动态
分享
留言板
导读
设置
我的收藏
退出
腾讯QQ
微信登录
返回列表
首页
›
业界区
›
业界
›
一个基于 .NET 开源、功能强大的分布式微服务开发框架 ...
一个基于 .NET 开源、功能强大的分布式微服务开发框架
[ 复制链接 ]
泠邸
2025-10-24 01:15:08
猛犸象科技工作室:
网站开发,备案域名,渗透,服务器出租,DDOS/CC攻击,TG加粉引流
前言
今天大姚给大家分享一个基于 .NET 开源、功能强大的分布式微服务开发框架:Anno.Core。
Anno.Core 项目介绍
Anno.Core 是一个基于 .NET 开源、功能强大的分布式微服务开发框架,致力于简化分布式、微服务系统的构建。框架原生支持 gRPC 和 Thrift 两种高性能 RPC 通信协议,自带服务发现、调用链追踪、Cron 调度、限流、事件总线、CQRS 、DDD、插件化开发等。
Viper 项目介绍
Viper 是一个基于 Anno.Core 微服务引擎开发的 Dashboard 项目、示例项目。
项目功能
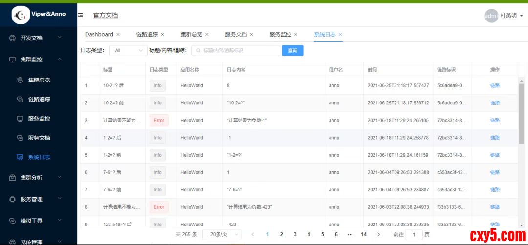
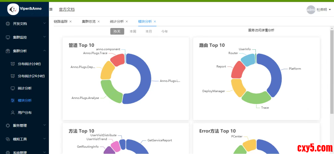
Anno.Core 包含服务注册中心、服务发现、健康检查、负载均衡、限流、失败重试、链路追踪、资源监控等功能。
服务注册与发现
:自动管理服务生命周期,支持动态扩缩容;
分布式调用链追踪
:无缝集成链路监控,助力问题定位与性能分析;
多策略限流控制
:基于令牌桶/漏桶算法,保障系统稳定性;
事件总线(Event Bus)
:实现松耦合的领域事件驱动架构;
CQRS 与 DDD 支持
:提供清晰的读写分离模型与领域驱动设计实践路径;
插件化架构
:通过模块化设计实现功能按需加载,提升系统可维护性与扩展性。
整体架构
相关 NuGet 库
项目演示效果
项目源码地址
更多项目实用功能和特性欢迎前往项目开源地址查看
来源:程序园用户自行投稿发布,如果侵权,请联系站长删除
免责声明:如果侵犯了您的权益,请联系站长,我们会及时删除侵权内容,谢谢合作!
一个
基于
NET
开源
功能
相关帖子
.Net通过EFCore和仓储模式实现统一数据权限管控并且相关权限配置动态生成
使用DNGuard加密并打包C# .NET Core程序为单一EXE文件
强壳保护NET代码!Dnguard 4.9.4最新企业旗舰版下载地址
精选 8 个 .NET 开发实用的类库,效率提升利器!
精选 8 个 .NET 开发实用的类库,效率提升利器!
精选 8 个 .NET 开发实用的类库,效率提升利器!
精选 8 个 .NET 开发实用的类库,效率提升利器!
精选 8 个 .NET 开发实用的类库,效率提升利器!
一天一个Python库:NumPy - 科学计算的基石
.NET10 New feature 新增功能介绍-JIT编译器改进
回复
使用道具
举报
提升卡
置顶卡
沉默卡
喧嚣卡
变色卡
千斤顶
照妖镜
相关推荐
业界
.Net通过EFCore和仓储模式实现统一数据权限管控并且相关权限配置动态生成
1
953
欤夤
2025-12-18
安全
使用DNGuard加密并打包C# .NET Core程序为单一EXE文件
2
744
嫁吱裨
2025-12-19
业界
强壳保护NET代码!Dnguard 4.9.4最新企业旗舰版下载地址
1
771
庞悦
2025-12-19
业界
精选 8 个 .NET 开发实用的类库,效率提升利器!
1
895
箝德孜
2025-12-20
业界
精选 8 个 .NET 开发实用的类库,效率提升利器!
0
112
迁岂罚
2025-12-20
业界
精选 8 个 .NET 开发实用的类库,效率提升利器!
0
601
裸历
2025-12-20
业界
精选 8 个 .NET 开发实用的类库,效率提升利器!
0
174
郗新语
2025-12-20
业界
精选 8 个 .NET 开发实用的类库,效率提升利器!
0
120
宛蛲
2025-12-20
业界
一天一个Python库:NumPy - 科学计算的基石
0
843
账暴
2025-12-21
业界
.NET10 New feature 新增功能介绍-JIT编译器改进
0
955
厥轧匠
2025-12-21
回复
(4)
人弧
2025-11-7 21:20:10
回复
使用道具
举报
照妖镜
猛犸象科技工作室:
网站开发,备案域名,渗透,服务器出租,DDOS/CC攻击,TG加粉引流
东西不错很实用谢谢分享
柴古香
2025-11-18 17:43:57
回复
使用道具
举报
照妖镜
程序园永久vip申请,500美金$,无限下载程序园所有程序/软件/数据/等
这个好,看起来很实用
骆贵
2025-11-20 23:03:28
回复
使用道具
举报
照妖镜
程序园永久vip申请,500美金$,无限下载程序园所有程序/软件/数据/等
感谢发布原创作品,程序园因你更精彩
凌彦慧
昨天 22:33
回复
使用道具
举报
照妖镜
程序园永久vip申请,500美金$,无限下载程序园所有程序/软件/数据/等
谢谢分享,辛苦了
高级模式
B
Color
Image
Link
Quote
Code
Smilies
您需要登录后才可以回帖
登录
|
立即注册
回复
本版积分规则
回帖并转播
回帖后跳转到最后一页
浏览过的版块
程序
签约作者
程序园优秀签约作者
发帖
泠邸
昨天 22:33
关注
0
粉丝关注
13
主题发布
板块介绍填写区域,请于后台编辑
财富榜{圆}
3934307807
991124
anyue1937
9994892
kk14977
6845357
4
xiangqian
638210
5
韶又彤
9997
6
宋子
9981
7
闰咄阅
9993
8
刎唇
9993
9
俞瑛瑶
9998
10
蓬森莉
9950
查看更多
今日好文热榜
956
MAUI库推荐二:MPowerKit
955
.NET10 New feature 新增功能介绍-JIT编译
400
报考陪诊师选守嘉陪诊的理由
266
C#AI系列(7):从零开始LLM之Tokenizer实现
277
C#AI系列(7):从零开始LLM之Tokenizer实现
821
Pytest 测试用例自动生成:接口自动化进阶
843
一天一个Python库:NumPy - 科学计算的基石
12
FFmpeg 内存输入&输出
741
一文读懂RAG架构如何助力AI
496
一文读懂RAG架构如何助力AI
544
ROS2之TF介绍
398
SW 随笔 001 — InlineArray 带你飞(Since
691
当遇见 CatchAdmin V5-模块化设计重新定义
492
【有手就行】SWIFT:花20分钟把大模型的名
562
论文速读记录 | 2025.12(2)
375
浮点数的本质:为什么计算机无法精确表示0.
728
Flink源码阅读:如何生成JobGraph
931
Python 潮流周刊#132:30 年 Python 自由职
483
大模型榜单周报(2025/12/20)
159
【节点】[LinearToGammaSpaceExact节点]原