找回密码
 立即注册
首页 业界区 安全 惊爆!72.1K star 的 Netdata:实时监控与可视化的超炫 ...

惊爆!72.1K star 的 Netdata:实时监控与可视化的超炫神器!

游康 2 小时前
在当今复杂的 IT 环境中,实时监控与可视化对于保障系统的稳定运行和性能优化至关重要。
无论是服务器、应用程序,还是网络设备,及时获取性能数据能够帮助我们快速定位问题、优化资源配置。
Netdata,作为一个开源的实时监控工具,正是为此而生。Netdata不仅是一个轻量级的监控与可视化平台,更是一个功能强大且易于使用的实时性能监测工具,凭借其强大的功能和炫酷的界面,已经在GitHub上获得超过了72K的星标。
一、Netdata介绍

Netdata 是一款开源的、轻量级的实时性能监控和可视化工具。它能够监控服务器、容器、应用程序和物联网设备,为用户提供实时、详细的性能数据。可以运行在多种操作系统上,包括 Linux、FreeBSD、macOS 等。其设计初衷是为了让系统管理员和开发人员能够快速、直观地了解系统的运行状态,从硬件层面到各种应用程序和服务的性能指标都能尽收眼底。
1.png

Netdata能够帮助用户实时监测系统的性能指标,提供丰富的可视化界面,使用户可以轻松查看各类指标,包括CPU使用率、内存占用、磁盘IO、网络流量等。
Netdata以秒为单位收集和展示数据,让用户对系统状态有直观的了解。通过友好的Web界面,Netdata将复杂的数据以图表的形式呈现,使得用户能够轻松识别趋势和异常。无论是开发者、运维人员,还是数据分析师,都能从中受益。
二、Netdata 的核心功能

1、广泛的监控范围

1) 系统资源监控
Netdata 可以对 CPU、内存、磁盘 I/O、网络等基本的系统资源进行实时监控。对于 CPU,它不仅能显示使用率,还能细分到每个核心的使用情况,帮助我们快速定位是否存在某个核心负载过高的问题。在内存监控方面,能够详细呈现内存的使用量、可用量、缓存大小等信息,对于排查内存泄漏等问题非常有帮助。磁盘 I/O 的监控可以展示读写速度、操作次数等指标,有助于分析磁盘性能瓶颈。网络监控则涵盖了网络接口的带宽使用情况、进出流量等,无论是排查网络拥塞还是分析应用程序的网络通信效率都能提供有力的数据支持。
2.png

2) 应用程序和服务监控
它支持对众多常见的应用程序和服务进行监控,比如数据库(MySQL、PostgreSQL 等)、Web 服务器(Apache、Nginx 等)、消息队列(RabbitMQ、Kafka 等)。以 MySQL 为例,Netdata 可以监控查询执行时间、连接数、缓存命中率等关键指标,让数据库管理员能够及时发现数据库性能问题,如慢查询过多或者连接池溢出等情况。对于 Web 服务器,能够监控请求数、响应时间、错误率等,从而保障网站的正常运行和用户体验。
2、实时性与低延迟

Netdata 的一大优势在于其出色的实时性。它能够以极低的延迟收集和更新数据,通常在秒级甚至亚秒级。这意味着当系统中出现性能问题或者异常情况时,管理员可以几乎立即在 Netdata 的可视化界面上看到相关的指标变化。这种实时反馈对于快速响应和解决问题至关重要,例如在应对突发的流量高峰或者服务器故障时,可以迅速采取措施,减少对业务的影响。
3.webp

3、惊艳的可视化界面

1) 直观的仪表盘
Netdata 拥有高度可定制化且直观的仪表盘。仪表盘上以各种图表(如折线图、柱状图、饼图、热力图等)的形式展示监控数据。这些图表色彩丰富、交互性强,用户可以轻松地缩放、平移图表,查看不同时间段的数据。例如,在查看 CPU 使用率的折线图时,可以通过缩放功能详细查看某个短时间内的使用率波动情况,或者通过平移查看较长时间范围内的整体趋势。
2) 分层展示与钻取功能
数据在仪表盘上是分层展示的,用户可以从宏观的系统层面逐步深入到具体的应用程序、服务甚至是某个功能模块的指标。例如,从整个服务器的资源使用情况,钻取到某个特定 Web 应用的请求处理指标,再进一步查看某个 API 端点的响应时间数据。这种钻取功能方便用户快速定位问题所在的层次和具体位置。
3、如何安装Netdata?

Netdata 可以安装在多种操作系统上,以下是常见的安装方法:
1、Linux 系统安装

基于脚本安装(以 CentOS 为例):
安装依赖:打开终端,执行以下命令安装必要的依赖项。
  1. yum install -y autoconf automake curl gcc git libmnl-devel libuuid-devel lm_sensors make MySQL-python nc pkgconfig python python-psycopg2 PyYAML zlib-devel
复制代码
拉取 Git 仓库:
  1. git clone https://github.com/netdata/netdata.git --depth=1
复制代码
执行安装脚本:进入克隆下来的 netdata 目录,执行安装脚本。
  1. ./netdata-installer.sh
复制代码
配置防火墙(如果需要):如果系统开启了防火墙,需要允许访问 Netdata 的默认端口 19999。例如:
  1. systemctl stop firewalld.service
  2. firewall-cmd --zone=public --add-port=19999/tcp --permanent
  3. systemctl restart firewalld.service
复制代码
2、使用一键安装脚本

下载 Netdata 的安装脚本:
  1. wget https://my-netdata.io/kickstart.sh -O /tmp/netdata-kickstart.sh
复制代码
运行安装脚本:
  1. sudo bash /tmp/netdata-kickstart.sh
复制代码
3、Docker 安装

确保已经安装了 Docker 环境。
执行以下命令拉取 Netdata 镜像并启动容器:
  1. docker run -d --name=netdata \
  2. -p 19999:19999 \
  3. -v netdatalib:/var/lib/netdata \
  4. -v netdatacache:/var/cache/netdata \
  5. -v /etc/passwd:/host/etc/passwd:ro \
  6. -v /etc/group:/host/etc/group:ro \
  7. -v /proc:/host/proc:ro \
  8. -v /sys:/host/sys:ro \
  9. -v /etc/os-release:/host/etc/os-release:ro \
  10. --restart unless-stopped \
  11. --cap-add SYS_PTRACE \
  12. --security-opt apparmor=unconfined \
  13. netdata/netdata
复制代码
安装完成后,默认情况下可以通过浏览器访问 http://:19999 来查看 Netdata 的监控界面。
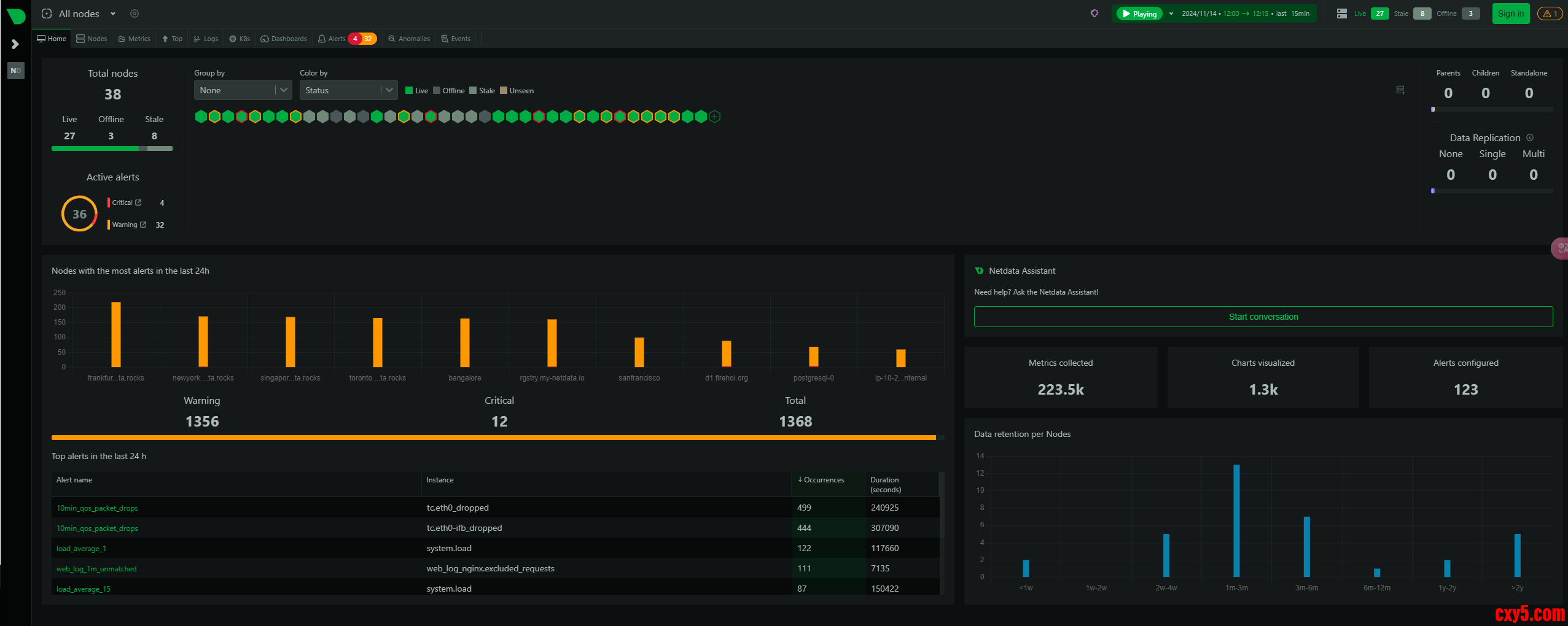
4、Netdata监控效果展示

1、Home首页效果展示

4.png

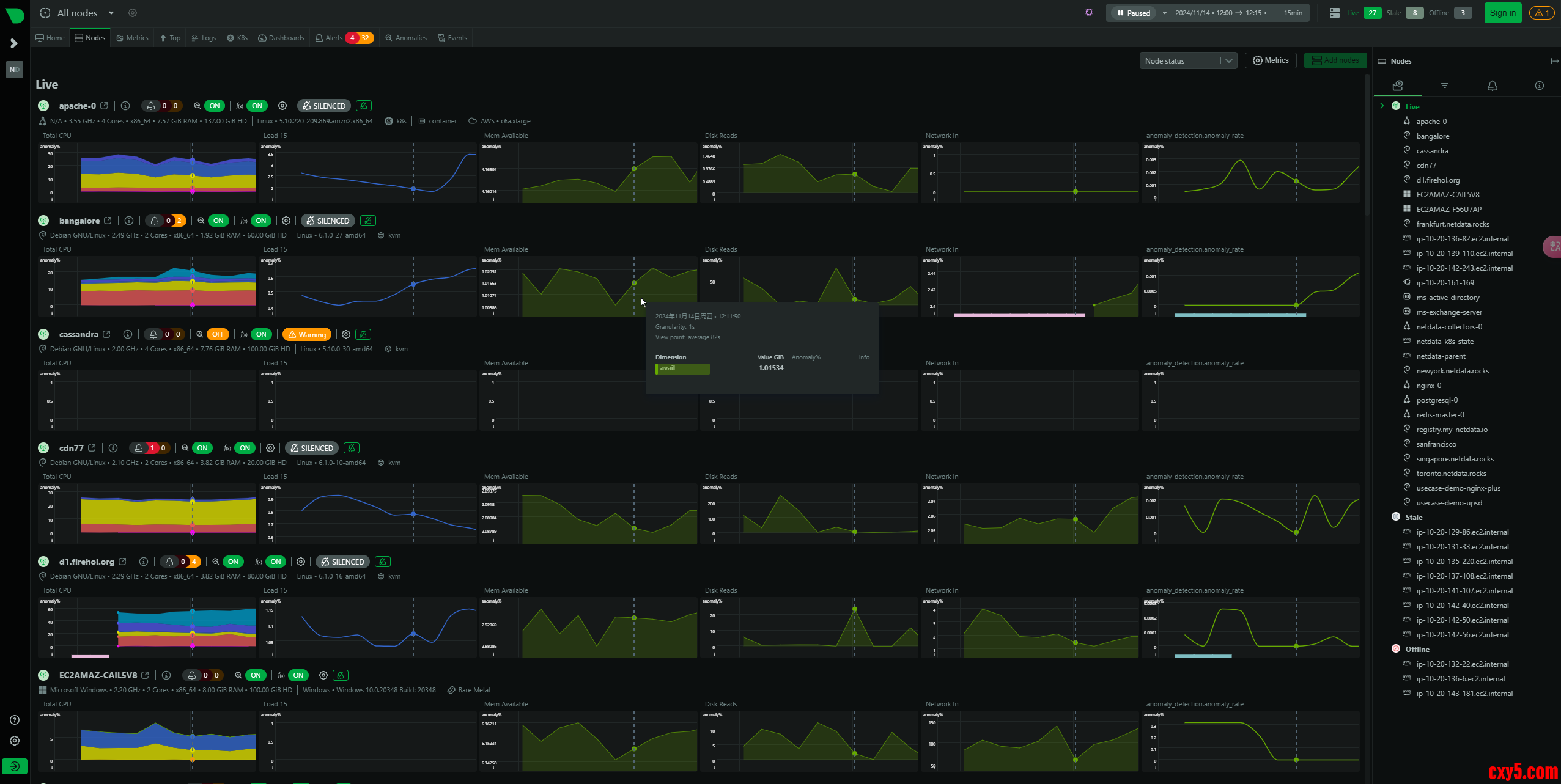
2、Nodes节点页面展示

5.png

3、Metrics页面展示

6.png

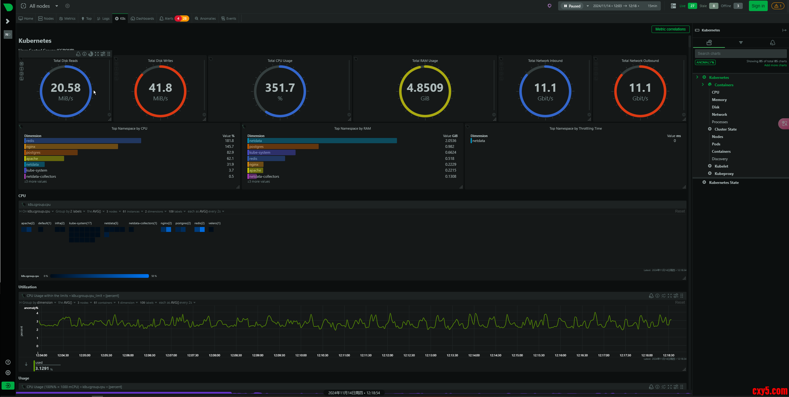
4、K8S容器化监控

7.png

5、告警规则页面

8.png

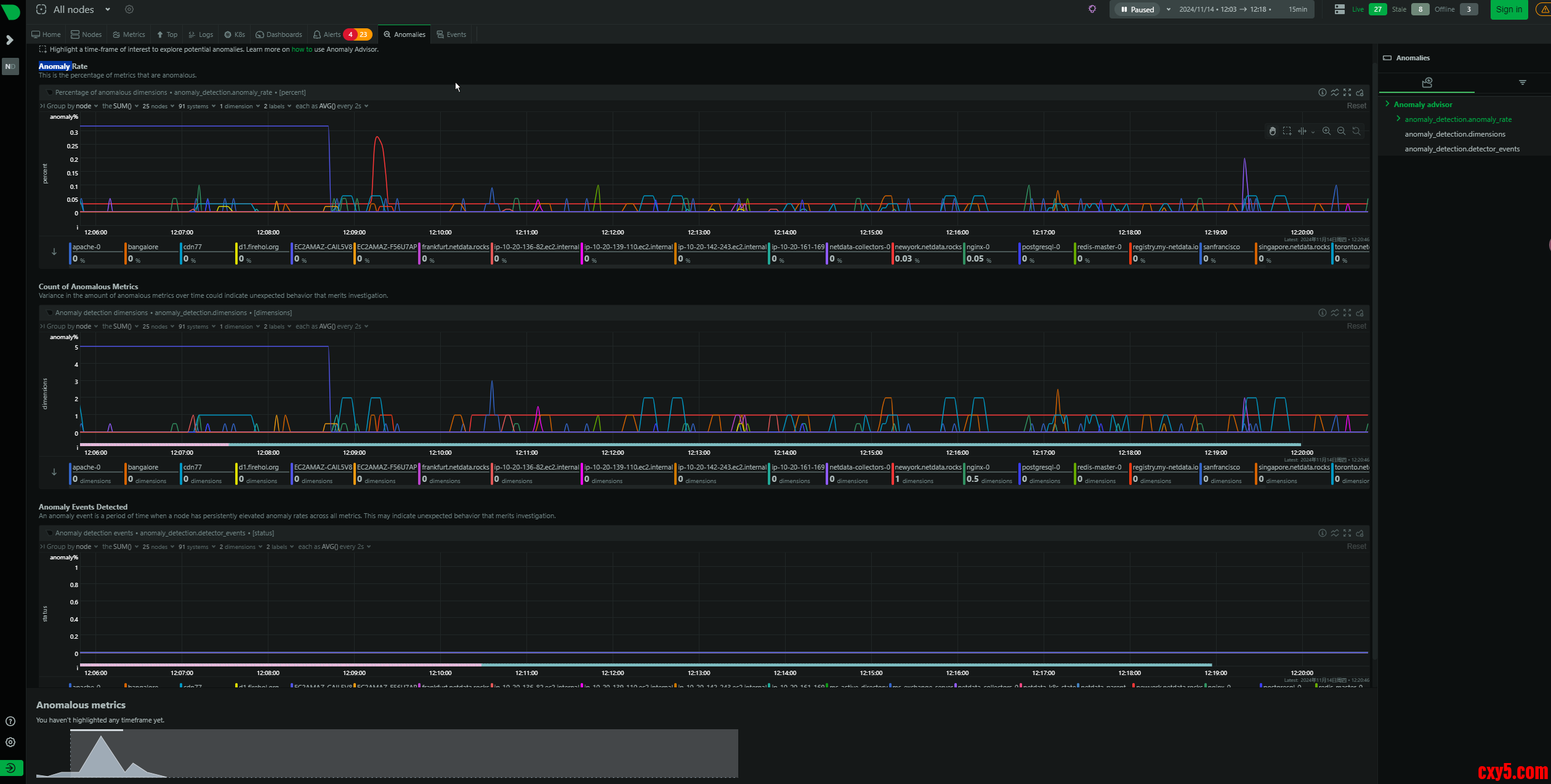
6、Anomaly页面

9.png

7、数据库监控

10.png

官方demo体验地址:
  1. https://app.netdata.cloud/spaces/netdata-demo/rooms/http-endpoints/overview
复制代码
5、小结

Netdata是一款功能强大且易于使用的开源性能监测工具,以其卓越的性能、直观的界面和丰富的功能,为用户提供了实时监控系统和应用程序性能的便利。通过Netdata,用户可以及时发现并解决系统问题,优化资源配置,提高整体服务质量。如果你正在寻找一款轻量级且强大的实时监控工具,不妨试试Netdata,相信它会给你带来意想不到的惊喜。
Netdata的GitHub项目地址为:https://github.com/netdata/netdata
希望本文能够帮助你更好地了解和使用Netdata,如有任何问题或建议,请随时在评论区留言。

来源:程序园用户自行投稿发布,如果侵权,请联系站长删除
免责声明:如果侵犯了您的权益,请联系站长,我们会及时删除侵权内容,谢谢合作!

相关推荐

您需要登录后才可以回帖 登录 | 立即注册