找回密码
 立即注册
首页 业界区 安全 运维必备!一款全平台可用的服务器管理利器! ...

运维必备!一款全平台可用的服务器管理利器!

砂歹汤 2026-1-11 06:35:03
大家好,我是 Java陈序员。
在企业开发中,你是否有遇到过如下难题:管理 3 台服务器需要同时打开终端工具、文件传输软件和监控面板,切换窗口的时间比实际操作还多;出门在外想临时调整配置,手机上却找不到能流畅运行的 SSH 客户端;团队协作时,服务器连接信息在 Excel 和聊天记录里杂乱堆放,安全性无从谈起?
今天,给大家推荐一款开源、全平台可用的服务器管理利器,运维必备!
关注微信公众号:【Java陈序员】,获取开源项目分享、AI副业分享、超200本经典计算机电子书籍等。
项目介绍

Termix —— 一个开源、永久免费、自托管的一体化服务器管理平台,通过一个直观的界面管理服务器和基础设施,同时提供 SSH 终端访问、SSH 隧道功能以及远程文件管理等功能。
1.png

功能特色

  • 全能 SSH 终端与连接管理:功能齐全的终端,支持分屏操作;支持创建可重用的命令片段,可在多个打开的终端上同时运行一个命令;支持跳板机、warpgate、基于 TOTP 的连接等
  • 可视化的远程文件管理:支持直接浏览编辑代码、图片、音视频等文件,代码文件自动识别 20 + 编程语言并高亮显示;支持拖拽上传/下载文件、批量重命名、移动等操作
  • 全面的服务器监控:通过仪表盘直观地展示 SSH 服务器的 CPU、内存、磁盘使用率、网络流量与系统运行时间等信息
  • 安全与隐私保障:具备安全的用户管理,支持 OIDC 认证与 2FA(TOTP)双重验证,所有信息存储在本地加密 SQLite 数据库,无需担心数据泄露的风险
  • 全平台无缝体验:网页端、桌面端(Windows/Linux/macOS)、移动端(iOS/Android)全支持,同时一处配置,多端同步使用,适应固定办公与移动运维场景
  • 现代界面设计:基于 React、Tailwind CSS 和 Shadcn 构建的简洁的桌面/移动设备友好界面,内置英语、中文、德语、葡萄牙语,本地化体验友好
快速上手

Termix 支持网站、Windows、Linux、macOS、iOS/iPadOS、Android 多平台使用。
安装包安装

1、打开下载地址
  1. https://github.com/Termix-SSH/Termix/releases
复制代码
2、下载对应操作系统的安装包
2.png

3、解压并安装
Docker 部署

1、拉取镜像
  1. docker pull ghcr.io/lukegus/termix:latest
复制代码
2、创建挂载目录
  1. mkdir -p /data/software/termix
复制代码
3、运行容器
  1. docker run -d --name termix \
  2.         -p 8080:8080 \
  3.         -v /data/software/termix:/app/data \
  4.         -e PORT=8080 \
  5.         ghcr.io/lukegus/termix:latest
复制代码
4、容器运行成功后,浏览器访问
  1. http://{IP/域名}:8080
复制代码
首次注册的用户即为默认管理员
Docker Compose 部署

1、创建 docker-compose.yml 文件
  1. services:
  2.   termix:
  3.     image: ghcr.io/lukegus/termix:latest
  4.     container_name: termix
  5.     restart: unless-stopped
  6.     ports:
  7.       - "8080:8080"
  8.     volumes:
  9.       - /data/software/termix:/app/data
  10.     environment:
  11.       PORT: "8080"
  12. volumes:
  13.   termix-data:
  14.     driver: local
复制代码
2、运行启动
  1. docker compose up -d
复制代码
功能体验


  • 仪表板
3.png


  • 主机管理
4.png


  • SSH 连接
5.png


  • 文件管理
6.png


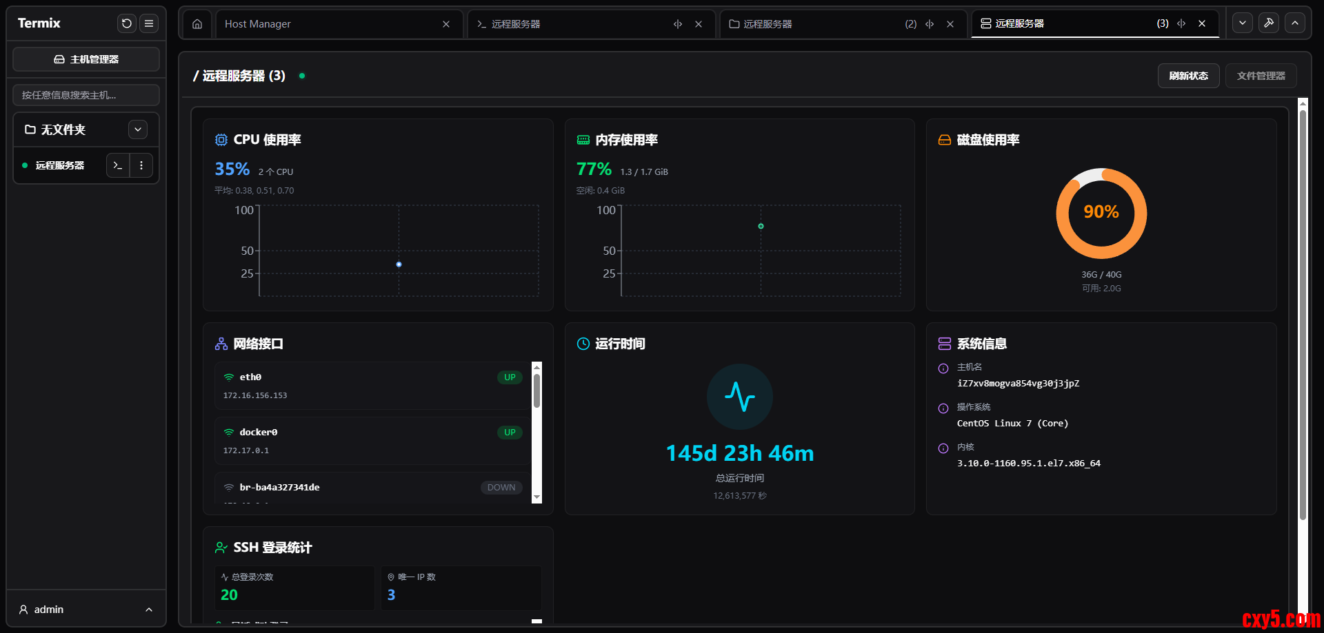
  • 服务器状态仪表盘
7.png


  • 管理员设置
8.png

无论是个人开发者管理服务器,还是企业运维团队管控集群,Termix 都能大幅简化工作流程。如果你经常需要管理远程服务器,Termix 绝对值得一试,快去安装试试吧~
  1. 项目地址:https://github.com/Termix-SSH/Termix
复制代码
最后

推荐的开源项目已经收录到 GitHub 项目,欢迎 Star:
  1. https://github.com/chenyl8848/great-open-source-project
复制代码
或者访问网站,进行在线浏览:
  1. https://chencoding.top:8090/#/
复制代码
9.png

我创建了一个开源项目交流群,方便大家在群里交流、讨论开源项目
但是任何人在群里打任何广告,都会被 T 掉
如果你对这个交流群感兴趣或者在使用开源项目中遇到问题,可以通过如下方式进群
关注微信公众号:【Java陈序员】,回复【开源项目交流群】进群,或者通过公众号下方的菜单添加个人微信,并备注【开源项目交流群】,通过后拉你进群
大家的点赞、收藏和评论都是对作者的支持,如文章对你有帮助还请点赞转发支持下,谢谢!

来源:程序园用户自行投稿发布,如果侵权,请联系站长删除
免责声明:如果侵犯了您的权益,请联系站长,我们会及时删除侵权内容,谢谢合作!

相关推荐

2026-1-28 06:21:31

举报

2026-2-7 02:25:49

举报

2026-2-7 07:40:09

举报

2026-2-10 15:27:39

举报

2026-2-11 12:13:48

举报

2026-2-11 13:48:02

举报

喜欢鼓捣这些软件,现在用得少,谢谢分享!
2026-2-11 13:50:11

举报

很好很强大  我过来先占个楼 待编辑
2026-2-12 13:33:21

举报

您需要登录后才可以回帖 登录 | 立即注册