找回密码
 立即注册
首页 业界区 安全 兼容移动端!一款开源免费的中后台管理系统模版! ...

兼容移动端!一款开源免费的中后台管理系统模版!

筒濂 2025-10-10 10:35:00
大家好,我是 Java陈序员。
你是否还在为搭建中后台管理系统从零开始编写代码而烦恼吗?
今天给大家推荐一款开源免费且功能强大的中后台管理系统模板,兼容移动端!
关注微信公众号:【Java陈序员】,获取开源项目分享、AI副业分享、超200本经典计算机电子书籍等。
项目介绍

vue-pure-admin —— 一款开源免费且开箱即用的中后台管理系统模版,完全采用 ECMAScript 模块(ESM)规范来编写和组织代码,使用了最新的 Vue3 主流技术开发。
功能特色

  • 稳定最新的技术栈:基于 Vue3、Vite、Element-Plus、TypeScript、Pinia、Tailwindcss 等主流技术开发
  • 内置丰富的组件:除了提供颜色选择器、日期选择器、时间选择器、进度条、折叠面板等多种常用急促组件示例,并且集成代码编辑器(CodeMirror)、Markdown 编辑器、JSON 编辑器、表单设计器等组件
  • 高度可配置的主题:支持高度可配置的主题以及暗黑主题适配,并且提供左侧、顶部、混合、双栏四种菜单布局模式
  • 完善的系统管理模块:提供包含用户管理、角色管理、部门管理等基础权限管理功能,支持菜单权限配置
  • 轻量高效:提供国际化和非国际化两种精简版本,内置完善的打包优化方案,开启 brotli 压缩和 cdn 替换本地库模式后,可降至 350kb 以下
  • 多场景适配:支持 PC 端、暗色风格及移动端适配,界面美观,交互流畅
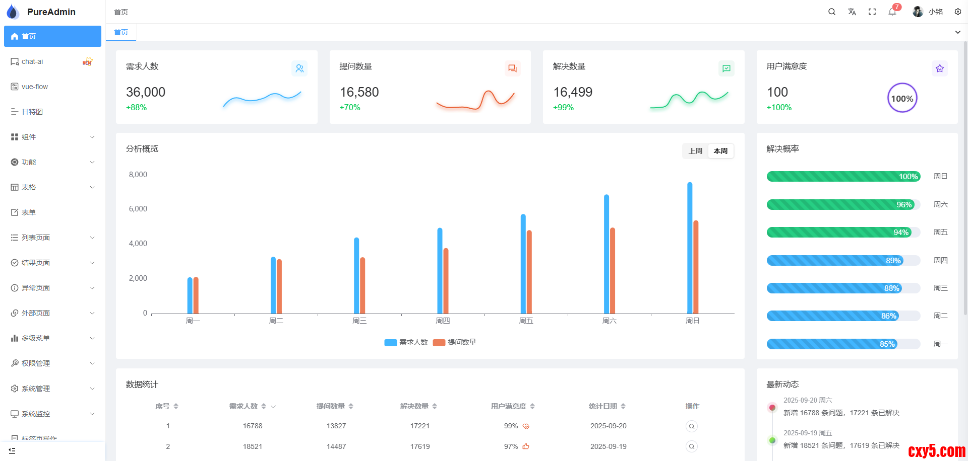
功能预览

PC 端

1.png

2.png

暗黑版本

3.png

4.png

移动端

5.png

本地开发

依赖 Node.js 环境。
1、克隆或下载项目源码
  1. git clone https://github.com/pure-admin/vue-pure-admin.git
复制代码
2、代码目录结构
  1. ├── .github  # GitHub 配置文件
  2. │   ├── ISSUE_TEMPLATE  # 问题提交参考模板
  3. │   ├── workflows git  # 工作流
  4. ├── .husky  # 代码提交前校验配置文件
  5. ├── .vscode  # IDE 工具推荐配置文件
  6. │   │   ├── extensions.json  # 一键安装平台推荐的 vscode 插件
  7. │   │   ├── settings.json  # 设置扩展程序或 vscode 编辑器的一些属性
  8. │   │   ├── vue3.0.code-snippets  # vue3.0 代码片段
  9. │   │   └── vue3.2.code-snippets  # vue3.2 代码片段
  10. │   │   └── vue3.3.code-snippets  # vue3.3 代码片段
  11. ├── build  # 构建工具
  12. │   │   ├── cdn.ts  # 打包时采用 cdn 模式
  13. │   │   ├── compress.ts  # 打包时启用 gzip 压缩或 brotli 压缩
  14. │   │   ├── info.ts  # 输出打包信息(大小、用时)
  15. │   │   ├── optimize.ts  # vite 依赖预构建配置项
  16. │   │   ├── plugins.ts  # vite 相关插件存放处
  17. │   │   ├── utils.ts  # 构建工具常用方法抽离
  18. ├── locales  # 国际化文件存放处
  19. │   │   ├── en.yaml  # 英文配置
  20. │   │   ├── zh-CN.yaml  # 中文配置
  21. ├── mock  # mock 模拟后台数据
  22. │   │   ├── asyncRoutes.ts  # 模拟后台返回动态路由
  23. │   │   ├── ...
  24. ├── node_modules  # 模块依赖
  25. ├── public  # 静态资源
  26. │   │   ├── audio  # 音频文件
  27. │   │   ├── html  # 静态 iframe 页面
  28. │   │   ├── wasm  # wasm 文件以及胶水代码
  29. │   │   ├── favicon.ico  # favicon
  30. │   │   ├── logo.svg  # logo
  31. │   │   ├── platform-config.json  # 全局配置文件(打包后修改也可生效)
  32. ├── src
  33. │   ├── api  # 接口请求统一管理
  34. │   ├── assets  # 字体、图片等静态资源
  35. │   ├── components  # 自定义通用组件
  36. │   │   ├── ReAnimateSelector  # [animate.css](https://animate.style/) 选择器组件
  37. │   │   ├── ReAuth  # 按钮级别权限组件(根据路由meta中的auths字段进行判断)
  38. │   │   ├── ReBarcode  # 条形码组件
  39. │   │   ├── ReCol  # 封装 element-plus 的 el-col 组件
  40. │   │   ├── ReCountTo  # 数字动画组件
  41. │   │   ├── ReCropper  # 图片裁剪组件
  42. │   │   ├── ReCropperPreview  # 图片裁剪预览组件
  43. │   │   ├── ReDialog  # 基于 element-plus 中 el-dialog 组件开发的函数式弹框
  44. │   │   ├── ReFlicker  # 圆点、方形闪烁动画组件
  45. │   │   ├── ReFlop  # 时间翻牌组件
  46. │   │   ├── ReFlowChart  # LogicFlow 流程图组件
  47. │   │   ├── ReIcon  # 图标组件
  48. │   │   ├── ReImageVerify  # 图形验证码组件
  49. │   │   ├── ReMap  # 高德地图组件
  50. │   │   ├── RePerms  # 按钮级别权限组件(根据登录接口返回的permissions字段进行判断)
  51. │   │   ├── RePureTableBar  # 配合 `@pureadmin/table` 实现快速便捷的表格操作 https://github.com/pure-admin/pure-admin-table */
  52. │   │   ├── ReQrcode  # 二维码组件
  53. │   │   ├── ReSeamlessScroll  # 无缝滚动组件
  54. │   │   ├── ReSegmented  # 分段控制器组件
  55. │   │   ├── ReSelector  # 选择器组件
  56. │   │   ├── ReSplitPane  # 切割面板组件
  57. │   │   ├── ReText  # 支持 Tooltip 提示的文本省略组件
  58. │   │   ├── ReTreeLine  # 树形连接线组件(基于element-plus)
  59. │   │   ├── ReTypeit  # 打字机效果组件
  60. │   │   ├── ReVxeTableBar  # 配合 vxe-table 实现快速便捷的表格操作
  61. │   ├── config  # 获取平台动态全局配置
  62. │   ├── directives  # 自定义指令
  63. │   │   ├── auth  # 按钮级别权限指令(根据路由meta中的auths字段进行判断)
  64. │   │   ├── copy  # 文本复制指令(默认双击复制)
  65. │   │   ├── longpress  # 长按指令
  66. │   │   ├── optimize  # 防抖、节流指令
  67. │   │   ├── perms  # 按钮级别权限指令(根据登录接口返回的permissions字段进行判断)
  68. │   │   ├── ripple  # 水波纹效果指令
  69. │   ├── layout  # 主要页面布局
  70. │   ├── plugins  # 处理一些库或插件,导出更方便的 api
  71. │   ├── router  # 路由配置
  72. │   ├── store  # pinia 状态管理
  73. │   ├── style  # 全局样式
  74. │   │   ├── dark.scss  # 暗黑模式样式适配文件
  75. │   │   ├── element-plus.scss  # 全局覆盖 element-plus 样式文件
  76. │   │   ├── reset.scss  # 全局重置样式文件
  77. │   │   ├── sidebar.scss  # layout 布局样式文件
  78. │   │   ├── tailwind.css  # tailwindcss 自定义样式配置文件
  79. │   │   ├── ...
  80. │   ├── utils  # 全局工具方法
  81. │   │   ├── http  # 封装 axios 文件
  82. │   │   ├── localforage  # 二次封装 localforage (https://localforage.docschina.org/) 支持设置过期时间,提供完整的类型提示
  83. │   │   ├── progress  # 封装 nprogress
  84. │   │   └── auth.ts  # 处理用户信息和 token 相关
  85. │   │   └── chinaArea.ts  # 汉字转区域码
  86. │   │   └── globalPolyfills.ts  # 解决项目可能因为安装某个依赖出现 `global is not defined` 报错
  87. │   │   └── message.ts  # 消息提示函数
  88. │   │   ├── mitt.ts  # 触发公共事件,类似 EventBus
  89. │   │   ├── preventDefault.ts  # 阻止键盘F12、浏览器默认右键菜单、页面元素选中、图片默认可拖动的方法
  90. │   │   ├── print.ts  # 打印函数
  91. │   │   ├── propTypes.ts  # 二次封装 vue 的 propTypes
  92. │   │   ├── responsive.ts  # 全局响应式 storage 配置
  93. │   │   ├── sso.ts  # 前端单点登录逻辑处理
  94. │   │   ├── tree.ts  # 树结构相关处理函数
  95. │   ├── views  # 存放编写业务代码页面
  96. │   ├── App.vue  # 入口页面
  97. │   ├── main.ts  # 入口文件
  98. ├── types  # 全局 TS 类型配置
  99. │   │   ├── directives.d.ts  # 全局自定义指令类型声明
  100. │   │   ├── global-components.d.ts  # 自定义全局组件获得 Volar 提示(自定义的全局组件需要在这里声明下才能获得 Volar 类型提示哦)
  101. │   │   ├── global.d.ts  # 全局类型声明,无需引入直接在 `.vue` 、`.ts` 、`.tsx` 文件使用即可获得类型提示
  102. │   │   ├── index.d.ts  # 此文件跟同级目录的 global.d.ts 文件一样也是全局类型声明,只不过这里存放一些零散的全局类型,无需引入直接在 .vue 、.ts 、.tsx 文件使用即可获得类型提示
  103. │   │   ├── router.d.ts  # 全局路由类型声明
  104. │   │   ├── shims-tsx.d.ts  # 该文件是为了给 .tsx 文件提供类型支持,在编写时能正确识别语法
  105. │   │   └── shims-vue.d.ts  # .vue、.scss 文件不是常规的文件类型,typescript 无法识别,所以我们需要通过下图的代码告诉 typescript 这些文件的类型,防止类型报错
  106. ├── .browserslistrc  # 配置目标浏览器的环境
  107. ├── .dockerignore  # 排除不需要上传到 docker 服务端的文件或目录
  108. ├── .editorconfig  # 编辑器读取文件格式及样式定义配置 https://editorconfig.org/
  109. ├── .env  # 全局环境变量配置(当 .env 文件与 .env.development、.env.production、.env.staging 这三个文件之一存在相同的配置 key 时,.env 优先级更低)
  110. ├── .env.development  # 开发环境变量配置
  111. ├── .env.production  # 生产环境变量配置
  112. ├── .env.staging  # 预发布环境变量配置
  113. ├── .gitattributes  # 自定义指定文件属性
  114. ├── .gitignore  # git 提交忽略文件
  115. ├── .gitpod.yml  # gitpod 部署配置
  116. ├── .lintstagedrc  # lint-staged 配置
  117. ├── .markdownlint.json  # markdown 格式检查配置
  118. ├── .npmrc  # npm 配置文件
  119. ├── .nvmrc  # 用于指定在使用 Node Version Manager(NVM)时要使用的特定 Node.js 版本
  120. ├── .prettierignore  # prettier 语法检查忽略文件
  121. ├── .prettierrc.js  # prettier 插件配置
  122. ├── .stylelintignore  # stylelint 语法检查忽略文件
  123. ├── CHANGELOG.en_US.md  # 版本更新日志(英文版)
  124. ├── CHANGELOG.md  # 版本更新日志(英文版)
  125. ├── CHANGELOG.zh_CN.md  # 版本更新日志(中文版)
  126. ├── Dockerfile  # 用来构建 docker 镜像
  127. ├── LICENSE  # 证书
  128. ├── README.en-US.md  # README(英文版)
  129. ├── README.md  # README
  130. ├── commitlint.config.js  # git 提交前检查配置
  131. ├── eslint.config.js  # eslint 语法检查配置
  132. ├── index.html  # html 主入口
  133. ├── package.json  # 依赖包管理以及命令配置
  134. ├── pnpm-lock.yaml  # 依赖包版本锁定文件
  135. ├── postcss.config.js  # postcss 插件配置
  136. ├── stylelint.config.js  # stylelint 配置
  137. ├── tailwind.config.ts  # tailwindcss 配置
  138. ├── tsconfig.json  # typescript 配置
  139. └── vite.config.ts  # vite 配置
复制代码
3、进入项目目录并安装依赖
  1. pnpm install
  2. ## 推荐使用 pnpm, 如未安装 pnpm, 使用如下命令全局安装
  3. npm install -g pnpm
复制代码
4、运行项目
  1. pnpm run dev
复制代码
5、运行成功后,浏览器访问
  1. http://localhost:8848
复制代码
6、打包部署
  1. pnpm run build
复制代码
可以说,vue-pure-admin 是一款非常优秀的中后台管理系统模板,无论是对于新手学习还是实际项目开发,都具有很高的价值。如果你正在寻找合适的中后台模板,不妨试试 vue-pure-admin,相信它会给你带来惊喜。
  1. 项目地址:https://github.com/pure-admin/vue-pure-admin
复制代码
最后

推荐的开源项目已经收录到 GitHub 项目,欢迎 Star:
  1. https://github.com/chenyl8848/great-open-source-project
复制代码
或者访问网站,进行在线浏览:
  1. https://chencoding.top:8090/#/
复制代码
6.png

我创建了一个开源项目交流群,方便大家在群里交流、讨论开源项目
但是任何人在群里打任何广告,都会被 T 掉
如果你对这个交流群感兴趣或者在使用开源项目中遇到问题,可以通过如下方式进群
关注微信公众号:【Java陈序员】,回复【开源项目交流群】进群,或者通过公众号下方的菜单添加个人微信,并备注【开源项目交流群】,通过后拉你进群
大家的点赞、收藏和评论都是对作者的支持,如文章对你有帮助还请点赞转发支持下,谢谢!

来源:程序园用户自行投稿发布,如果侵权,请联系站长删除
免责声明:如果侵犯了您的权益,请联系站长,我们会及时删除侵权内容,谢谢合作!

相关推荐

您需要登录后才可以回帖 登录 | 立即注册