登录
/
注册
首页
论坛
其它
首页
科技
业界
安全
程序
广播
Follow
关于
导读
排行榜
资讯
发帖说明
登录
/
注册
账号
自动登录
找回密码
密码
登录
立即注册
搜索
搜索
关闭
CSDN热搜
程序园
精品问答
技术交流
资源下载
本版
帖子
用户
软件
问答
教程
代码
写记录
写博客
小组
VIP申请
VIP网盘
网盘
联系我们
发帖说明
道具
勋章
任务
淘帖
动态
分享
留言板
导读
设置
我的收藏
退出
腾讯QQ
微信登录
返回列表
首页
›
业界区
›
安全
›
实测半年后,我彻底被易趋项目管理软件“征服”了 ...
实测半年后,我彻底被易趋项目管理软件“征服”了
[ 复制链接 ]
仄谦
前天 11:55
猛犸象科技工作室:
网站开发,备案域名,渗透,服务器出租,DDOS/CC攻击,TG加粉引流
作为一名常年与项目进度、资源协调、风险控制 “斗智斗勇” 的 PM,我深知工具选型对团队效率的关键影响 —— 功能太 “轻” 的工具撑不起企业级复杂项目的管理需求,过于复杂的系统又会让团队陷入学习成本高、操作效率低的矛盾。
过去三年,我陆续试用过 Jira(敏捷开发能力强但配置繁琐)、Trello(可视化体验佳但功能单一)、Teambition(国内场景适配好但管理深度不足)等多款工具,始终没找到最适配的那一个。
直到半年前团队决定引入易趋项目管理软件,我才真正体会到 “工具与业务深度融合” 带来的效率质变。
这半年,我从怀疑到真香,甚至主动安利给了好几个同行朋友。本期内容就从我这半年的使用体验出发,聊聊它到底好在哪。
一、
功能矩阵全面,告别“工具游击战”
在接触易趋之前,我们的项目管理可谓是“散兵游勇”。需求在Jira里追踪,计划在Excel中制定,预算在财务系统里核算,资源调度则依赖微信群接龙。每次跨部门对齐信息,光是找数据就要耗费大量时间。
而易趋给我最直观的感受,就是它把项目管理的全流程、各环节真正串联了起来,打造了一个一站式的项目管理平台,让我彻底告别了四处切换工具的 “游击战”。
它的功能覆盖了项目组合、项目群、单项目管理的全层级,不管是前期的项目选择、商业论证,还是执行中的计划制定、里程碑监控、交付物管理,再到收尾的知识入库、结项审批,每一个环节都有对应的功能支撑。
比如做项目计划时,能实现 WBS 工作分解、甘特图和关键路径分析,还能设置主计划和子计划的多级拆解,把任务精准分配到每个人。资源管理模块能清晰看到所有人员的忙闲和负荷情况,智能预警跨项目资源冲突,再也不用手动统计资源分配,避免了资源浪费或忙闲不均的问题。
(易趋项目计划视图)
除此之外,预算管理、质量管理、工时管理、需求管理这些企业级项目管理的核心需求,也都能在平台上实现精细化管控。
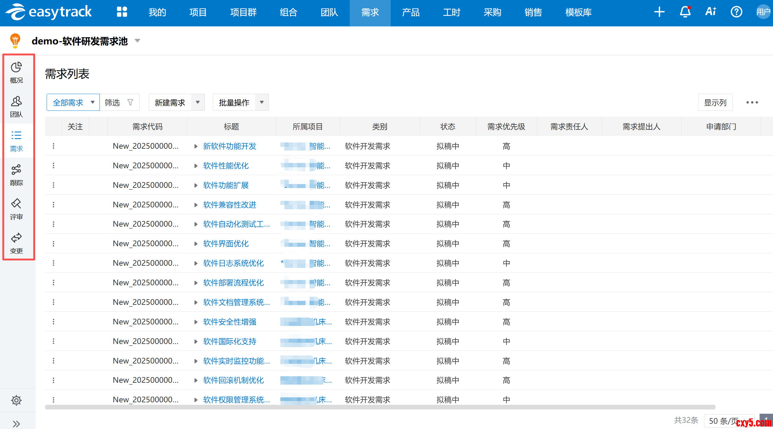
比如预算管理能做到 “概、预、核、决” 四算管理,实时监控预算和实际发生的偏差;需求管理能从需求池维护、分派,到开发跟踪、变更审批,实现全链路动态追踪。
(易趋预算管理)
(易趋需求列表视图)
就连销售、采购、外包管理这些配套的商务功能,也能和项目管理无缝衔接
,打破了部门间的信息孤岛,这对于做复杂的交付类、研发类项目来说,真的太实用了。
(易趋项目采购合同管理视图)
二、
上手门槛低,专业工具也可以很友好
说实话,一开始接触易趋时,我心里是打鼓的,毕竟它是面向企业级的项目管理平台,功能这么全面,会不会像一些专业软件那样,学习曲线陡峭,团队上手困难?
但实际用下来发现,它把专业度和易用性平衡得很好,没有想象中那么复杂。
首先是界面布局清晰。
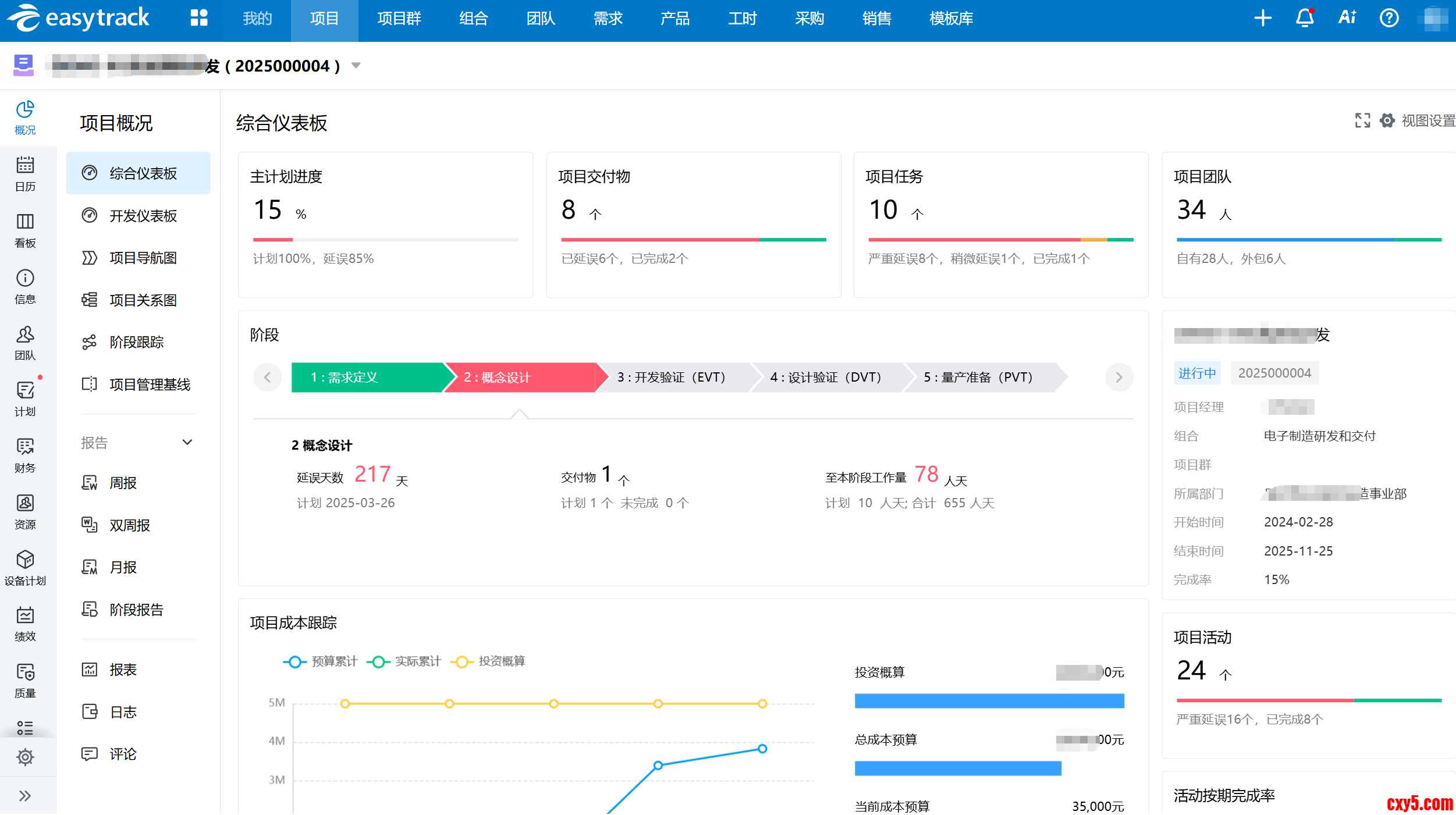
个人空间、项目看板、资源看板、管理驾驶舱等不同视图,能满足不同角色的工作需求。作为项目经理,我能快速找到项目计划、进度监控、风险跟踪的入口,团队成员也能轻松上手工时填报、任务进度更新这些基础操作。其次是操作逻辑很“顺”,从立项审批到计划制定,再到执行监控,每一步的衔接都像是顺着我们的工作习惯在设计,而不是让我们去适应软件。
(易趋项目概况视图)
(易趋个人概况视图)
还有一个细节:模板很全。
阶段计划、交付物计划、WBS、检查单这些都有现成的模板可以复用。以前做新项目光搭框架就要半天,现在直接套模板改改就能用,省时还不容易漏项。
(易趋项目模板视图)
移动端也挺实用。
出差路上填工时、审工单,不用背电脑,小事儿随手就处理了。周报、月报也不用再手动拉Excel,系统自动采集数据、生成可视化报表,准确又省力。
(易趋项目报表视图)
三、不只是“通用工具”,确实懂行业痛点
市面上很多项目管理工具都是“通用型”的,什么项目都能管,但什么项目都管得不深。
比如研发类项目需要 IPD、CMMI 体系支撑,交付类项目需要跨部门资源统筹,IT 数字化项目需要需求和开发的闭环管控,通用工具往往很难兼顾。
而易趋让我觉得不一样的是,它不是简单的 “一刀切”,而是深耕了多个垂直行业,真正懂不同行业的项目管理痛点。
在IT/数字化项目中,易趋能够无缝集成DevOps工具链,实现需求、开发、测试、部署的全流程管理;在制造行业中,它支持与PLM、ERP等系统的集成,确保产品从设计到生产的全过程可控。
我所在的团队主要做产品研发类项目,易趋对IPD、APQP等研发管理体系的支持让我们的研发流程更加规范,从需求分析到产品上市全流程闭环管控,还能和 PLM、ERP 等系统无缝集成,打通了研发和生产、财务的链路。
四、
AI不是噱头,而是真正解决痛点的“助手”
易趋的AI功能让我感受到了技术创新给项目管理带来的巨大变化。它的AI不是噱头,而是真正落地到了项目管理的实际场景中。
比如,项目智能健康诊断报告通过AI算法实时分析进度、成本、风险等多维数据,自动生成量化评估结论及优化建议,帮助我快速识别异常并制定干预策略。
(易趋项目健康状态报告解读视图)
智能报表功能则能自动生成各类经营分析图表并自动解析关键指标,
让我快速洞察项目状况并做出科学决策。
(易趋AI解读项目报告视图)
这种 AI 赋能的智能化,不是替代人工,而是辅助我们更高效地做决策、做管控,让项目管理从 “人工判断” 向 “数据 + 智能” 转变。
五、
不是“吹出来的口碑”,客户案例很实在
一款工具好不好用,除了自己的体验,市场的口碑和沉淀也很重要。易趋隶属于蓝云软件,已经有 20 多年的发展历程,产品经过了市场的长期验证,这也是我愿意放心使用的原因之一。
在这半年的使用过程中,我也特意了解了一下,
易趋已经服务了深交所、邮储银行、海尔、京东方、北汽重卡等众多行业标杆企业,覆盖了金融、制造、IT、汽车、医药等多个领域,累计拥有数万量级的使用用户
,还获得了中国信通院高质量数字化转型产品、信创项目管理卓越企业等多个行业奖项。身边用过易趋的同行,反馈也大多是正面的,有人觉得它的资源管理模块解决了跨项目资源调配的难题,有人觉得它的知识管理模块让项目经验得到了很好的沉淀和复用。
更让我安心的是,易趋不是做完交付就撤。从前期咨询、系统实施,到后期运营陪跑、技术支持,服务团队一直都在。我们用下来遇到的一些小需求、小调整,反馈后基本都能在后续迭代里得到响应。对于企业级软件来说,这种“长期陪伴”的能力,比一时的功能多寡更重要。
写在最后
半年的实测体验,让我彻底被易趋征服了。它不是一款完美的工具,但是一款真正懂项目管理、懂企业需求的专业平台。功能全但不臃肿,专业强但不难用,行业深但不狭隘。如果你也是那种项目类型杂、协同部门多、对成本和资源要求高的PM,我建议可以试试。
来源:程序园用户自行投稿发布,如果侵权,请联系站长删除
免责声明:如果侵犯了您的权益,请联系站长,我们会及时删除侵权内容,谢谢合作!
实测
年后
彻底
易趋
项目
相关帖子
从零基础到AI全栈专家:5年陪跑,带你手撸20个企业实战项目(附全景路线图)
实测即梦 Seedance 2.0:为我的网站生成了一段演示视频,效果确实令人吃惊
为什么 90% 的 AI 开发项目都死在了“提示词工程”的幻觉里?
拒绝“能跑就行“:为 AngularJS 1.x 老项目注入现代开发体验
【项目实践】使用GNS3模拟三层架构中小型企业组网
实测半年后,我彻底被易趋项目管理软件“征服”了
回复
使用道具
举报
提升卡
置顶卡
沉默卡
喧嚣卡
变色卡
千斤顶
照妖镜
相关推荐
业界
从零基础到AI全栈专家:5年陪跑,带你手撸20个企业实战项目(附全景路线图)
6
74
缣移双
2026-02-10
科技
实测即梦 Seedance 2.0:为我的网站生成了一段演示视频,效果确实令人吃惊
1
26
埤兆
2026-02-11
业界
为什么 90% 的 AI 开发项目都死在了“提示词工程”的幻觉里?
1
798
赏听然
2026-02-26
业界
拒绝“能跑就行“:为 AngularJS 1.x 老项目注入现代开发体验
0
9
硫辨姥
2026-02-27
安全
【项目实践】使用GNS3模拟三层架构中小型企业组网
0
5
嫁吱裨
2026-02-28
安全
实测半年后,我彻底被易趋项目管理软件“征服”了
0
411
尸酒岐
2026-02-28
高级模式
B
Color
Image
Link
Quote
Code
Smilies
您需要登录后才可以回帖
登录
|
立即注册
回复
本版积分规则
回帖并转播
回帖后跳转到最后一页
签约作者
程序园优秀签约作者
发帖
仄谦
前天 11:55
关注
0
粉丝关注
14
主题发布
板块介绍填写区域,请于后台编辑
财富榜{圆}
3934307807
991125
anyue1937
9994892
kk14977
6845359
4
xiangqian
638210
5
宋子
9888
6
韶又彤
9910
7
闰咄阅
9993
8
刎唇
9995
9
蓬森莉
9876
10
遗憩
10006
查看更多
今日好文热榜
208
[vue3入门]HTML Learn Data Day 7
904
【节点】[DielectricSpecular节点]原理解析
96
[CS:APP 3e] 关于对 第 12 章 读/写者的一
457
[20260228]如何实现字符串拆分输出数字序列
161
ABC447F题解
452
python字典切片、取前多少个、后多少个
358
基于 Lexical 实现变量输入编辑器
929
游戏服务端架构:消息流水线模型(有序而高
558
【翻译】MAUI 的.NET 11预览版:使用内联C#
465
AI渗透测试工具:从"脚本跑腿"到"Agent大脑
48
业务泳道流程图AIGC小试
307
3分钟搞懂深度学习AI:一条切片面包看懂AI
588
3分钟搞懂深度学习AI:什么是多层感知机?
900
论云原生架构在高并发系统中的设计与实践
791
老兵不死,只是换了战场:从27年的企业开发
861
工业AI报警插件
474
斯坦福大学竟然开了个 AI 编程课?!我已经
139
.NET 10 & C# 14 New Features 新增功能介
677
AI 到底有多聪明?——一份让 AI 研究者也
280
上海有哪些专业做运动仿真服务的公司?2026