找回密码
 立即注册
首页 业界区 安全 多项目并行管理四步法:从混沌到有序的系统化解决方案 ...

多项目并行管理四步法:从混沌到有序的系统化解决方案

忆雏闲 3 天前
做过多项目管理的同行,估计都有过这种崩溃时刻:单个项目的任务其实都不算难,可一旦项目多了、资源缠在一起,整个人就像被按下了“混乱键”。
我曾经最忙的时候,一天要切换三个角色:早上赶客户实施的进度,中午盯产品新版本的开发,下午还要陪销售对接客户,做定制方案改到半夜。明明拼尽全力,可到头来还是顾此失彼——客户那边催上线,开发那边说资源不够,销售还在催定制需求,最后落得两边不讨好。
 
后来我才明白,多项目进度失控,真不是我们执行力差,而是一开始就错了:我们总把每个项目单独看待,从来没把它们当成一个整体来统筹,也没有找对工具帮忙,硬生生靠“蛮力”硬扛。
其实,做好多项目并行,核心就两件事:把“规划、执行、沟通、复盘”这四个环节走扎实,再找一个靠谱的项目管理工具搭把手。我用这套思路,再配合易趋项目运营管理平台,现在同时管5个项目也能从容不迫,今天就把具体玩法拆给大家。
 
一、四大阶段,搞定多项目并行(纯实操,可直接抄)
1.规划阶段:先看清全局,再动手推进
多项目之所以乱,最核心的原因就是:我们总盯着单个项目,忘了它们共用一批人、一批资源。我现在做规划,必走这两步,再也没乱过:
第一步:画好“全局项目地图”,分清主次,不瞎忙
就拿我们软件行业来说,这种情况太常见了:一个是已经签约的客户实施项目,合同写死了上线时间,延期要赔违约金;一个是产品部的新版本开发,关系到公司长期发展,老板天天盯;还有一个是销售承诺的定制需求,说做好就能签单,催得特别急。
单独看,哪个都不能拖,但现实是,核心开发就3个人,根本顾不过来。所以,千万别上来就赶进度,先把所有项目拉到一张表里,综合比一比,定好优先级。
我自己总结了三个简单的判断维度,新手也能直接用:
1)业务价值:能不能直接帮公司赚钱,或者贴合老板定的核心战略(比如客户实施项目,签了合同的,优先级肯定最高);
2)时间紧急度:有没有不能改的截止时间(比如合同里的上线日期,比老板口头催的新版本,优先级要高);
3)资源依赖度:是不是离了某个核心人员就干不了(比如有些定制需求,只能靠首席开发做,就得优先协调这个人的时间)。
这么一比对,哪个该先做、哪个能缓一缓,就一目了然了,再也不用被各种需求牵着鼻子走。
 
第二步:定好“标准化流程”,省出更多时间干正事
多项目最累人的,不是干活本身,而是每个项目都要重新想一遍“该怎么管”——这个项目这么拆任务,那个项目那么做评审,重复劳动特别多。后来我干脆统一了一套流程,所有项目都按这个来,轻松多了:
1) 统一任务分解结构:不管是客户项目还是内部项目,都按“目标→阶段→子任务→责任人→截止时间”来拆,比如需求阶段,固定就是“调研→写文档→评审”三步,不会漏环节。
2) 预设风险清单:把平时常出的问题,比如“第三方接口延迟”“核心开发请假”“客户不配合调研”,整理成一张风险清单,每个项目启动前,都过一遍,提前想好应对办法,真遇到了也不慌。
3) 统一协同工具:再也别让大家一半用Excel、一半用文档、一半私聊同步进度了,信息散在各处,找起来太费时间,统一用一个工具,所有人都在上面更改进度,透明又省心。
 
2. 执行阶段:盯紧关键节点,别等出问题再救火
规划做得再好看,执行不到位也白搭。多项目里最容易出的问题就是:快到截止日期了,才发现某个环节早就卡住了。我现在靠“分层盯控+规范调整”,基本能避免这种情况:
—— 三层盯控,不瞎忙也不遗漏:
1) 里程碑层(每周看一次):不用天天盯,每周抽半天,看看关键节点有没有完成,比如“开发提测”“需求评审”,没完成的话,赶紧问清楚原因——是资源被别的项目占了,还是需求变了,及时协调。
2) 任务层(每天花10分钟):不用开长会,每天早上找各项目负责人,简单说三句话:今天干了啥、卡在哪了、明天打算干啥,只要有任务卡住了,优先解决,别拖。
3) 资源层(持续关注):重点看核心人员的工作量,比如首席开发,别让他同时负责3个项目的核心任务,不然肯定干不过来,发现他负荷太高,赶紧调整任务,避免所有项目都被耽误。
 
——  计划调整,别随心所欲:
1)小变更,集中处理:比如改个文案、加个小字段这种小事,别一来就改,攒到每周固定的评审时间,一起讨论调整,别频繁打断大家的工作节奏;
2)大变更,想清楚再动:如果要改核心功能,比如客户突然说要加一个关键模块,一定要先想清楚:会耽误多少进度?需要多找几个人?会不会影响其他项目?跟相关人都确认好,再决定要不要做,别脑子一热就答应。
 
3. 沟通阶段:信息对齐,降低协作摩擦
多项目里,很多矛盾都是“没沟通好”闹出来的:业务那边觉得我们进度慢,看不到成果;开发那边觉得业务需求老变,疲于应对;我们夹在中间,两头受气。后来我总结了三个沟通技巧,彻底解决了这个问题:
1)角色化沟通策略:面向管理层聚焦结果与风险;面向执行团队明确任务与所需支持;面向客户或业务部门说明当前进展与后续计划。确保信息精准传递,避免冗余。
2)固定沟通节奏:设立每周进度同步、每月阶段复盘会议,突发问题即时小范围解决并留存记录,减少临时性催办。
3)进度可视化呈现:通过统一看板展示各项目阶段、关键节点及当前风险,使各方随时获取准确信息,减少重复确认。
 
4. 优化阶段:持续复盘,沉淀资产
多项目管理,不是做完就结束了,一定要复盘总结,不然只会反复踩同一个坑。我每次做完一个项目,都会花半天时间,做好两件事:
1)项目闭环总结:每个项目结束后,至少梳理三点——可复用的优秀实践、导致延期的关键问题、可前置的步骤。即使仅一页总结,亦具长期参考价值。
2)积累自己的“知识库”:把平时好用的项目分解模板、风险应对办法、资源分配经验,都整理起来,下次再做类似项目,直接复用,不用从零开始,越管越轻松。
 
说实话,上面这四步法,听起来简单,但真要落地,光靠手动记录、口头协调,还是会很累。我也是试了很多工具,最后锁定了易趋项目运营管理平台,相当于给我配了一个“得力助手”,把很多重复工作都省了,让我能专注于核心的统筹和决策。
 
二、我的实操神器:易趋平台,帮我搞定多项目的“杂事”
我用易趋也有两年多了,最大的感受就是:它不是那种花里胡哨的工具,每一个功能都踩在多项目管理的痛点上,新手也能快速上手,分享几个我最常用的功能:
1.规划阶段:全局统筹,资源精准配置
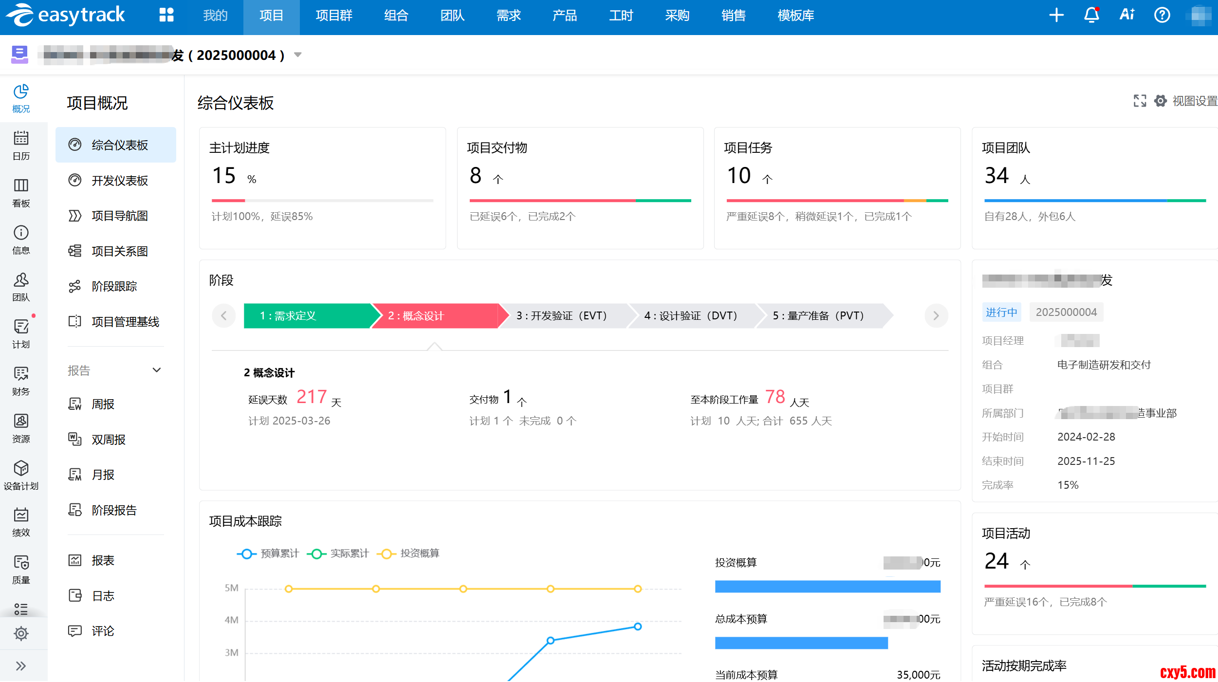
1)项目组合视图,就是我的“指挥大屏”
通过易趋的项目组合管理功能,我可以看到所有项目的健康度(进度、成本、资源负荷),就像将军看沙盘一样。哪个项目吃资源太多、哪个进度落后了,一目了然,资源调配决策不再凭感觉。
 
1.png

 
(就像这样的全局视图,一目了然)

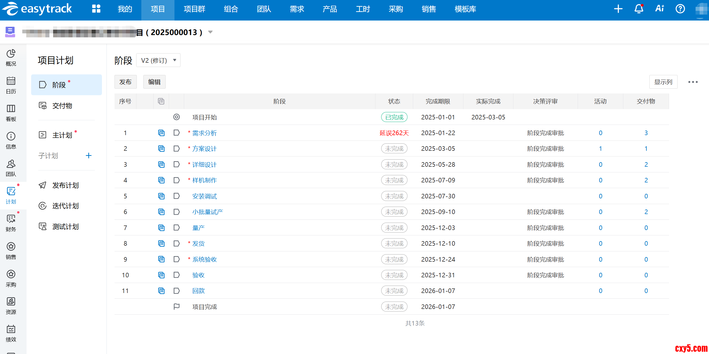
2)高效项目计划分解,让规划事半功倍
借助易趋项目运营管理平台的项目计划功能,项目经理可快速定义工作项、分配责任人与时间节点。同时,平台支持项目计划模板功能,下次做类似项目,直接复用,规划效率提升一大截。
 
2.png

 
(这是我的项目计划视图,结构清晰)

3.png

 
 

(创建新项目时,可以直接调用模板,超省事)

 

 
2.执行阶段:实时透明的监控与受控的变更
1)里程碑计划监控,关键节点自动跟踪与预警
易趋项目运营管理平台提供里程碑计划监控功能,设好关键节点,快到时间或者有延误风险时,系统会自动提醒我,及时采取措施进行调整,确保项目按计划推进。
 
4.png

 
(里程碑视图,红灯停绿灯行)

2)项目任务实施监控,及时发现并解决问题
每个任务的进展状态(未开始、进行中、阻塞、完成)都在看板上实时更新。我每天花10分钟扫一眼,就能快速掌握全局,哪里“堵车”了一目了然。
 
5.png

 
(任务看板,阻塞任务会高亮显示)

 
3)资源负荷监测,可视化展示资源使用情况
我能看到每个团队成员的时间被多少项目占用,负荷是否合理。避免“能者多劳”到过劳,保护团队可持续战斗力。
 
6.png

 
(资源负荷图,谁太忙了谁有空,清清楚楚)

 
4)规范化变更管理,防止变更失控
所有变更需求必须走平台提交、评审、审批的流程。白纸黑字记录下来,避免了“好像说过又好像没说过”的扯皮,范围也就控制住了。
 
7.png

 
(变更申请单,流程规范,有据可查)

 
3.沟通阶段:统一协作平台,提升沟通效能
易趋项目运营管理平台为不同角色提供了专属驾驶舱,各角色可直观查看所关注的数据。老板登录后,看到的是项目整体数据和风险仪表盘;我登录后,看到的是我负责项目的详细进度和待办事项;开发同学登录,看到的是自己的任务列表和排期。大家在一个平台上,看到自己最需要的信息,数据天然对齐。
 
8.png

 
(这是我的项目概况仪表盘,重点关注的数据都在这里)

 
 
9.png

 
(这是团队同学的个人看板,任务清清楚楚)

 
同时平台还能和我们公司用的CRM、财务系统对接,数据能拉通,不用来回导数据做报表,省心太多。
 
10.png

 
 
4.复盘阶段:不断充实的知识库
项目文档集中管理:易趋项目运营管理平台内置知识库,每个项目的过程文档、最终资料、我的总结复盘,都可以上传到项目对应的文档库,不会散落在各个人的电脑里。
组织过程资产沉淀:那些好用的模板、成功的案例、踩坑的教训,我都可以上传到公司的知识库。这不仅是我的财富,也成了团队甚至全公司的资产,新人上手也快多了。
 
11.png

 
(易趋项目文档库视图)

 
 
三、总结
走过这段路,我最大的体会是:多项目管理,本质上是在管理一个动态平衡的系统。仅仅依靠个人的责任心和零散的工具,天花板非常低,而且会很累。
“规划、执行、沟通、复盘”这四步法,给了我一套科学的思维框架。而像易趋这样的专业项目运营平台,则像一个强大的“外挂”,把这套框架数字化、自动化、可视化,让它能真正高效、低摩擦地运转起来。
如果你也正在多项目并行的混乱中摸索,不妨试试这套组合拳。先梳理自己的管理思路,再借助一个好工具来落地。你会发现,从“救火队员”到“运筹帷幄的指挥官”,其实就差一套系统的方法和一个趁手的平台。希望我的这些真实经历,能给你带来一点启发。

来源:程序园用户自行投稿发布,如果侵权,请联系站长删除
免责声明:如果侵犯了您的权益,请联系站长,我们会及时删除侵权内容,谢谢合作!

相关推荐

您需要登录后才可以回帖 登录 | 立即注册